跨境电商旺季即将到来,亚马逊卖家如何借助跨境电商ERP极速备战?
亚马逊官宣2021年Prime Day将在第二季度开启。区别以往多为7月份的时间,此次Prime Day可能将提前到上半年举行。这意味着跨境电商的销售旺季即将到来!
再加上万圣节、感恩节、黑色星期五、圣诞节等重大节日都在下半年,卖家是不是都摩拳擦掌,热火朝天地准备起来了呢~ 备战销售旺季,卖家的苦恼有哪些?
● 重点选择哪些热卖单品?
● Listing如何保持高曝光量,让买家更容易搜索到?
● 在亚马逊平台上投放的商业广告和品牌广告,究竟带来了什么样的效果?
● 辛辛苦苦经营的Listing,如何及时发现被跟卖?
● 发货物流方案千万种,怎么才能用更少的钱达到更快的速度?
……
面对即将到来的销售旺季,亚马逊卖家应该如何借助工具管理运营店铺,达到事半功倍的效果呢?以下有三大妙招,助您备战旺季!
一、复盘上半年总体情况,确定下半年选品
2021年即将过去一半,年初种下的Asin,应该也有所花开。亚马逊卖家不妨看看店铺的总体情况及关键指标效果,做到心中有数,趁早布局下半年。同时,卖家还可以根据历史销售情况和市场分析,选出在旺季有爆单潜力的产品。卖家尤其要注意一些季节性产品的选品,确保是当季销售产品。
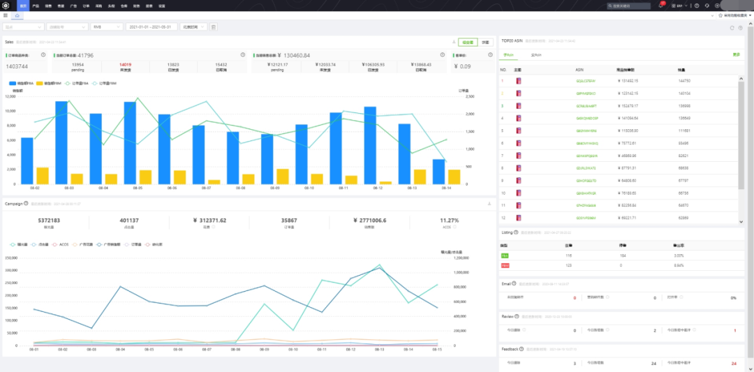
应卖家需求,精心打造的首页总览运营功能,可提供当下总体运营结果,包含店铺销售情况、广告以及热销产品等,亚马逊卖家通过查看此页面,可便捷迅速地了解店铺总体运营情况和关键指标。

二、Listing分析优化,做好评价、防跟卖工作
Listing对于销量转化率来说至关重要,是每个卖家进行店铺运营管理的关键工作。旺季期间,以亚马逊为例,站内会形成非常大的流量池,一定要提前优化好Listing,做好关键词优化便能获取大量免费流量。
产品的关键词要能够被算法识别、要容易被买家搜索到;产品的图片和描述要简洁有感染力;店铺评价和产品评价要随时查看、置顶好评、联系处理差评等。 对此,提供Listing表现、广告活动、Review、Feedback、被跟卖监控等功能,助力卖家一一高效搞定。
【Listing表现功能】提供Asin各个方面的表现,卖家可查看关注的指标分析Asin,有针对性进行优化。如近半年来,有几个Asin的销量还不错,广告花费很低,说明这几个自然流量已经上来,在旺季的时候可适当调节减少广告费用。

【广告活动功能】除在此投放商品广告、品牌广告之外,还有更主要的投放效果数据汇总功能,卖家从中可以看出哪个广告活动花费低,IMP高, 转化高。

【Review监控功能】系统自动监控是否有差评。

【Feedback监控功能】系统自动监控是否有差评。不同之处在于,Review不能直接回复邮件,但是Feedback可以直接回复邮件跟买家联系。

【被跟卖监控功能】被跟卖是卖家最头疼的事情之一,旺季订单多、忙不过来,用系统随时监控,及时发现,减少损失。

三、把握备货和发货时间,做好库存和物流工作
旺季物流可能会出现爆仓、快递时间延长等问题,卖家需要提前预估销量,结合空运费用高、时效快,海运费用低、时间长等特点,把握备货和发货时间,做好库存和物流工作。
在刚刚过去的4月底,亚马逊发布双重限制库存政策,卖家现在面临:一个是IPI分数不达标带来的库存容量限制,另一个是店铺总库存的数量限制。趁此机会,亚马逊卖家刚好可以进行一番整顿:
①盘点优化库存,提高库存的周转率,减少周转率低的产品库存;
②同时通过广告、秒杀、降价等促销手段提高销量,创建移除订单,清理滞销库存;
③卖家可改变发货形式,考虑不同物流模式,例如采用海运+空运相结合的运输模式或采取第三方海外仓中转发货模式等。
1. 多海外仓库存统一管理,FBA可用库存、头程在途库存实时监控,同步库存数据,还有智能补货策略,确保不积压不断货,极大提高库存周转率。卖家可随时查看当前亚马逊库存还有多少货,根据政策变更还需要备多少货。

2.运用自定义加权系数按SKU销售走势,支持网采零库存卖家按需准确采购,根据库存实时数据准确进行补货。智能采购策略,不盲目补货,精准分析备货数量。卖家可根据当前的库存数量和销售情况来判定要不要补货,补多少货。

一年一度的跨境电商旺季又将到来,希望各位卖家尽早对店铺产品做好相应的布局,也可以多多运用工具把握销量走势,智能备货、补货,实现订单自动化处理、发货。最后,祝各位卖家大卖大卖大大卖!
文中部分图片来源于网络,版权属于原作者,仅以配图表达,无他意。若有不妥之处,请联系我们删除,感谢!

用户中心
退出系统











2021-05-10
易小仓
11
5533









粤公网安备 44030502005797号